I have recently embarked on the journey of building my first SaaS product. I have had this idea in my head for a while but I wasn’t sure what to build. Then I thought about all the advice people on the internet regularly give when it comes to these questions: “Build something that solves a problem!”
And that’s exactly what I did. Enter Easy Earnings Tracker, an App that allows you to record your earnings without friction – no matter if you are a Freelancer, a YouTuber, a Social Media Influencer, a Bug Bounty Hunter or a Indie Developer – this App serves everyone.
In this blog post, I want to share the Why, the Tech Stack and of course, an early adopter Free Plan and a massive discount code with all of you. This post should half serve the purpose of giving some exposure to my own application, but at the other hand I share my story of how I built it and how I use it on a regular basis myself, which hopefully sparks some curiosity to build something on your own!
Table of Contents
The Why
So, why I’ve built this app in the first place? Two reasons:
- I wanted to learn how to build a complete product and actually get it live (even while not being “perfect” yet). By complete product I mean a product that is available to the public and people can sign up and pay for it.
- I needed an app that helps me to stay on top of all the earnings from different platforms I receive as a content creator (I was using a spreadsheet before).
Because I needed an App
If you are a content creator, you will usually have income from multiple sources, often in different currencies. Some examples would be:
- YouTube
- Google AdSense
- Amazon Affiliate Program
- Ezoic
- Teachable
- Patreon
- Udemy
- Sponsors
- X
The list goes on. At some point, dealing with all of this in Excel can become a nightmare. Which it did for me. I had no clear overview of my earnings at a glance (Dashboard), my brain was constantly scrambled by looking at a large sheet of numbers and it was just inconvenient to keep that Excel sheet well maintained for when tax season arrives.
So, I wanted something that I can just open, throw in a number and select a platform and everything else was handled automatically. I also wanted a Dashboard to get an overview over how my income would progress over time.

That being said – I developed the App with Ease Of Use and Minimal Friction in mind at all times. Something you log in once a month, throw in your data and close it again.
When Tax Season arrives – you would still need to enter all of that stuff into the Tax Software of your choice to submit it to the authorities – but you have the stuff ready and don’t scramble and panic over an entire week to get everything together.
A 5-Minute a Month commitment can save you countless hours of struggle at the end of the year. That was my goal and that goal was achieved (I think, but you let me know!). I have used this very App for this year’s tax season and it took me less than 2 hours to finish and send my tax. An absolute Game Changer.
I Wanted to Learn How to Build a SaaS
This was the Side Quest. I just wanted to see how much effort and time it actually takes to create a fully working SaaS. I’m not gonna lie – it wasn’t easy or smooth – it took a lot of time learning how everything works – especially when it comes to security (an important topic with my background!). I studied Supabase’s Row Level Security excessively to make sure I fully understand how it works.
But I can now confidentally say that I am able to replicate this as many times as I want – so building another Saas should be a breeze now – which is exactly what I was aiming for.
The Tech Stack
For all you nerds out there, I need to lay out what tech I’m using and why. I probably run the currently most popular stack when it comes to building SaaS products:
- Next.js (Frontend / Backend (Free))
- Supabase (Database (Free Tier))
- Stripe (Payment Processing (Fee per transaction) )
- Vercel (Hosting (Free Tier))
- Resend (Emails (Free Tier))
- Google Analytics (Free)
- Claude Code (Pro, 20$/m)
- VSCode (Free, IDE)
And I think that’s pretty much it. I choose all of this because it’s well documented and future proof. I did however, not choose a pre-made SaaS starter template or anything like that, I started from scratch.
I’m a Software Engineer by profession and I just wanted to build something from the ground up, having full control over everything – would I do it this way again? Probably not. It just takes much longer than just using something that already comes with a lot of boilerplate and with connections to Stripe, etc already in place.
I’m not sure how well these templates work, but in theory they should allow you to move faster – so for my next SaaS I’d probably use something pre-made and see how it goes.
I don’t want this to turn into a tech tutorial, so if you have any questions either hit me up directly on X or in the comment section below.
Current Features
This Application is under constant development. I will also take the feedback of users and directly start implementing some of the stuff you guys suggest. Since I’m a Solo Developer, I am able to move fast.
Tracking & data entry
- Manual income entry with pre-loaded platforms (e.g., YouTube, Twitch, Patreon) and custom platforms (custom is Pro).
- Stores income amounts, sources, dates, plus notes & categories you create.
Dashboard & analytics
- Real-time income tracking with interactive charts and year-over-year comparisons. (Free plan shows “basic dashboard analytics.”)
Currencies
- Automatic currency conversion (live exchange rates, updated daily) to a base currency of your choice. Available on Free and Pro.
Reporting & exports
- Tax-ready reports (fast/“30-second” generation).
- CSV export for any tax software (Free & Pro).
Security & privacy
- “Bank-grade security” on the site, with encryption in transit and at rest, access controls, secure hosting on Supabase, and regular backups.
- Payments handled by Stripe (you never store card data in your app).
- Account deletion self-service from Account Settings; GDPR rights incl. data portability, access, and erasure.
Plans & Limits (current)
Starter —
💰 $2.49/mo (was $4.99/mo) — Save $2.50/month – Limited Time!
💰 $24.99/yr (was $49.99/yr) — Save $25/year – Limited Time!
Includes:
- Up to 200 Income entries
- Up to 200 Expense entries
- Up to 15 Custom Platforms
- Automatic currency conversions
- Tax-ready reports (CSV/PDF export)
- Basic support (48h)
- 7-day free trial (card required)
Pro —
💰 $13.99/mo
💰 $139.99/yr — Save $28 annually
Includes:
- First access to new features
- Up to 3,500 Income entries
- Up to 3,500 Expense entries
- Up to 100 Custom Platforms
- Automatic currency conversions
- Tax-ready reports (CSV/PDF export)
- Priority support (24h)
Quick “what’s included where” (at a glance)
| Feature | Starter | Pro |
|---|---|---|
| Manual income entry | ✅ | ✅ |
| Pre-loaded platforms | ✅ | ✅ |
| Custom platforms | Up to 15 | Up to 100 |
| Real-time dashboard & charts | Basic | Full |
| Year-over-year comparisons | Basic | Full |
| Automatic currency conversion | ✅ | ✅ |
| Tax-ready reports (CSV/PDF export) | ✅ | ✅ |
| Priority support | Basic (48h) | ✅ 24h |
| Early access to new features | — | ✅ |
| Security (encryption at rest/in transit) | ✅ | ✅ |
| Free trial | ✅ 7-day free trial (card required) | — |
How I Use The App
Now, with all of that out of the way, I want to actually show you how I personally use Easy Earnings Tracker to record my own Income.
Adding Income
First off, you need to sign up for a free account. Once you have signed up and confirmed your email address, you can head over to the income page:

Once here, you can:
- Select one of many included Platforms (or add your own Custom Platforms if you are on the Starter or Pro Plan!)
- Enter an amount
- Choose the currency in which you got paid in
- Select a Date of the payment income
- Click on Add Income Entry to enter the entry to the list
If you have Multi-Currency Income – you will always see all of them split up in their original currency here for better overview.
The Dashboard
Once you have entered some Income, you can head over to the Dashboard.
Currently, we have a bunch of metrics that we display in the Dashboard – there will be a lot more added in the future! Currently, you have the following options:
Annual Overview
Your yearly earnings at a glance. You can switch through years by using a filter.

In here, you get an overview over your combined earnings. As you can see, I have chosen EUR as my default currency, so all of the Income Entries we added over on the Income tab will automatically get converted to your default currency of choice with current exchange rates (updated daily).
Annual Income Source Distribution
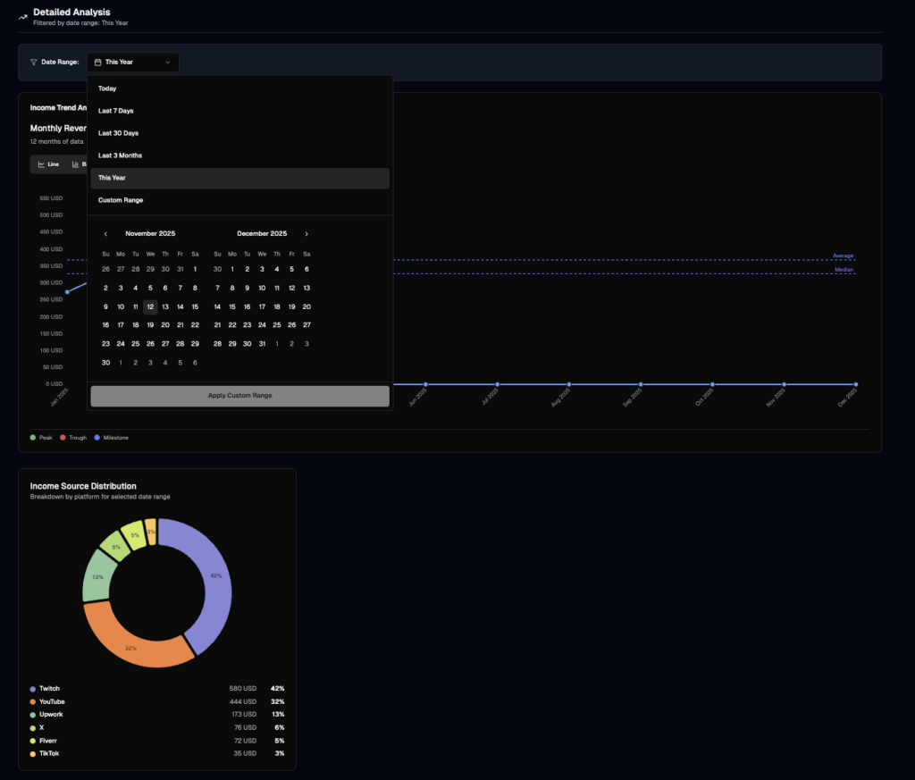
This is by far my favorite graph! It shows you exactly where the bulk of your income is coming from:

Specific Date Filters
And of course, you can filter for specific dates and analyse your data that way:

Expense Tracking
I built the expense-tracking feature in Easy Earnings Tracker because I was tired of juggling spreadsheets, lost receipts and scattered vendor subscriptions. Right now you can manually log one-time expenses and recurring vendor costs, choose from expense categories (so everything is tax-prep-ready), and get them converted from any currency automatically.
While full dashboard integration is still coming, you’ll already be able to view your expense entries, vendor details, and currency-converted totals today. It’ll all tie into the income side soon so that you’ll have a unified profit view, automatic exports (CSV/PDF) and real-time cross-platform insights. I hope it changes the way you handle costs — just like it changed mine.

Account Options
If you head over to the Account Page, you can set some personal preferences (like your Preferred Currency), manage your subscription or handle any other account-related features:

And this is basically all there is to it as of this moment.
Conclusion & Promo Code
I hope you enjoyed reading my personal SaaS journey — and maybe it even inspired you to give Easy Earnings Tracker a try yourself!
I regularly share behind-the-scenes updates, build-in-public moments, and live-coding sessions over on X and my YouTube channel, where I document every step of growing this app.
Right now, we’re running a limited-time launch discount — so if you’ve been thinking about getting organized for tax season and taking your income tracking seriously, this is the best time to jump in.
Stay tuned — this is just the beginning of what’s coming for Easy Earnings Tracker. 🚀